第231023期 - 3.6k star,推荐一款开源监控系统


标题:HertzBeat:开源、实时、易用的监控系统
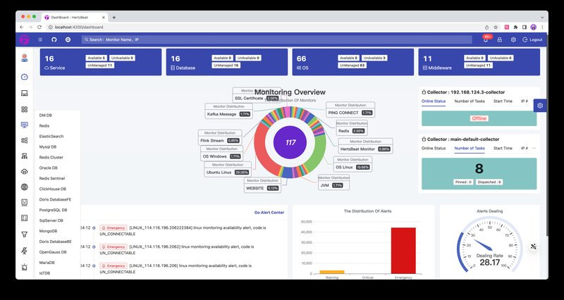
简介: HertzBeat是一款开源的实时监控系统,具有自定义监控、高性能集群和无Agent等特点。它将监控、告警和通知功能集合在一个平台上,支持对Web服务、数据库、操作系统、中间件、云原生应用和网络等进行监控。HertzBeat不仅易用且无需Agent,提供了基于Web的全面操作,几乎零学习成本。

特点:
1. 综合监控服务
HertzBeat将监控、告警和通知功能整合在一个平台上,支持对各类服务进行综合监控,包括Web服务、数据库、操作系统、中间件、云原生应用和网络等。
2. 无Agent,零学习成本
HertzBeat采用无Agent架构,用户可以通过直观的Web界面进行监控和警报设置,无需额外学习,降低了使用门槛。
3. 可配置的监控协议
支持Http、Jmx、Ssh、Snmp、Jdbc等多种协议的配置,用户只需在线配置模板YML文件,即可轻松采集各类指标。无论是适应新的监控类型,如Kubernetes或Docker,还是其他协议,HertzBeat都能通过在线配置快速适应。
4. 高性能集群
HertzBeat具备出色的性能,支持多采集器集群的水平扩展,同时支持多个隔离的网络监控和云边协作。
5. 灵活的告警和通知
提供灵活的告警阈值规则,支持通过多种方式及时通知用户,包括Discord、Slack、Telegram、Email、DingTalk、WeChat、FeiShu、Webhook、短信和ServerChan。
支持告警项目
Hertzbeat支持多种类型的监控,包括:
- Web服务,如网站,端口,HTTP API,Ping等
- 数据库,如MySQL,PostgreSQL,Redis,ElasticSearch等
- 操作系统,如Linux,Windows,Ubuntu等
- 中间件,如Tomcat,Nacos,Zookeeper,RabbitMQ等
- 云原生,如Kubernetes,Docker等
- 网络设备,如CiscoSwitch,HpeSwitch,HuaweiSwitch等

性能怎么样?
Hertzbeat的性能是非常高的,它支持部署多个采集器节点,实现水平扩展和负载均衡。
它还支持云边协同,可以在多个隔离网络中部署边缘采集器,与主Hertzbeat服务协作提升采集能力。根据官方网站¹的介绍,Hertzbeat可以支持每秒采集数万个监控指标,每天处理数十亿条监控数据。
它还可以根据用户的需求,动态调整采集频率和精度,以优化性能和资源消耗。Hertzbeat的性能测试报告可以在GitHub仓库中查看。
快速开始
- docker快速部署使用:
docker run -d -p 1157:1157 -p 1158:1158 --name hertzbeat tancloud/hertzbeat
-
浏览器访问 http://localhost:1157 即可开始,默认账号密码 admin/hertzbeat
-
部署采集器集群
docker run -d -e IDENTITY=custom-collector-name -e MANAGER_HOST=127.0.0.1 -e MANAGER_PORT=1158 --name hertzbeat-collector tancloud/hertzbeat-collector
结语:
HertzBeat不仅是一款高性能的监控系统,更是一款易用友好的工具。它将实时监控、自定义配置和高性能集群融合为一体,让监控管理变得更加高效和便捷。无论是初学者还是经验丰富的开发人员,都能够通过HertzBeat实现对各类服务的实时监控,从而确保系统的稳定性和安全性。立即尝试HertzBeat,体验开源监控的便捷与强大!